Kalau sebelumnya Anda menggunakan fitur Timesheet untuk mencatat dan memantau pekerjaan, sekarang Kerjoo menghadirkan pembaruan yang lebih lengkap melalui Fitur Pekerjaan.
Fitur ini merupakan pengembangan dari Timesheet yang kini dibuat lebih terstruktur, lebih fokus, dan lebih mudah digunakan. Tidak hanya sekadar mencatat aktivitas, Fitur Pekerjaan memungkinkan Anda untuk mengelola seluruh tugas dalam suatu proyek dalam satu tempat.
Dengan sistem yang lebih rapi dan terintegrasi, proses kerja jadi lebih jelas, komunikasi lebih terarah, dan progres pekerjaan bisa dipantau dengan lebih efisien.
Apa Itu Fitur Pekerjaan?
Fitur Pekerjaan adalah versi terbaru dari Timesheet yang dirancang untuk membantu pengguna dalam mengelola tugas secara terstruktur dalam sebuah proyek.
Berbeda dengan versi sebelumnya, fitur ini kini:
- Berdiri sendiri (tidak lagi digabung dalam laporan kerja)
- Lebih fokus pada manajemen tugas
- Memiliki alur kerja yang lebih jelas dan terarah
Sederhananya, kalau Timesheet sebelumnya digunakan untuk mencatat pekerjaan, sekarang Fitur Pekerjaan membantu Anda mengatur pekerjaan dari awal sampai selesai.
Fungsi Utama Fitur Pekerjaan
Melalui fitur ini, pengguna dapat:
- Membuat dan mengelola pekerjaan dalam proyek
- Mengatur prioritas dan status pekerjaan
- Memantau progres tugas secara real-time
- Berkolaborasi melalui diskusi dalam setiap pekerjaan
- Mengelola tugas yang bersifat berulang
- Melihat detail serta estimasi durasi pekerjaan
Dengan fungsi yang lebih lengkap ini, setiap pekerjaan jadi lebih mudah dipahami dan tidak lagi membingungkan.
Perbedaan Timesheet dan Fitur Pekerjaan
Agar lebih jelas, berikut perbedaan utamanya:
1. Fokus Penggunaan
- Timesheet: Pencatatan aktivitas kerja
- Fitur Pekerjaan: Pengelolaan tugas dalam proyek
2. Struktur Sistem
- Timesheet: Menyatu dengan laporan kerja
- Fitur Pekerjaan: Berdiri sendiri dan lebih fokus
3. Cara Kerja
- Timesheet: Input manual aktivitas
- Fitur Pekerjaan: Mengatur tugas, status, dan progres
4. Kolaborasi
- Timesheet: Terbatas
- Fitur Pekerjaan: Mendukung diskusi langsung dalam tugas
5. Monitoring
- Timesheet: Berdasarkan laporan
- Fitur Pekerjaan: Real-time berdasarkan status pekerjaan
Perubahan ini membuat pengelolaan kerja jadi jauh lebih modern dan efisien.
Alur Penggunaan Fitur Pekerjaan
Agar lebih mudah dipahami, berikut alur penggunaannya:
1. Membuat Proyek
Langkah pertama adalah membuat proyek sebagai wadah pekerjaan.
Admin dapat:
- Membuka menu Proyek
- Klik Tambah Proyek
- Mengisi nama proyek, warna, dan anggota
- Klik Simpan
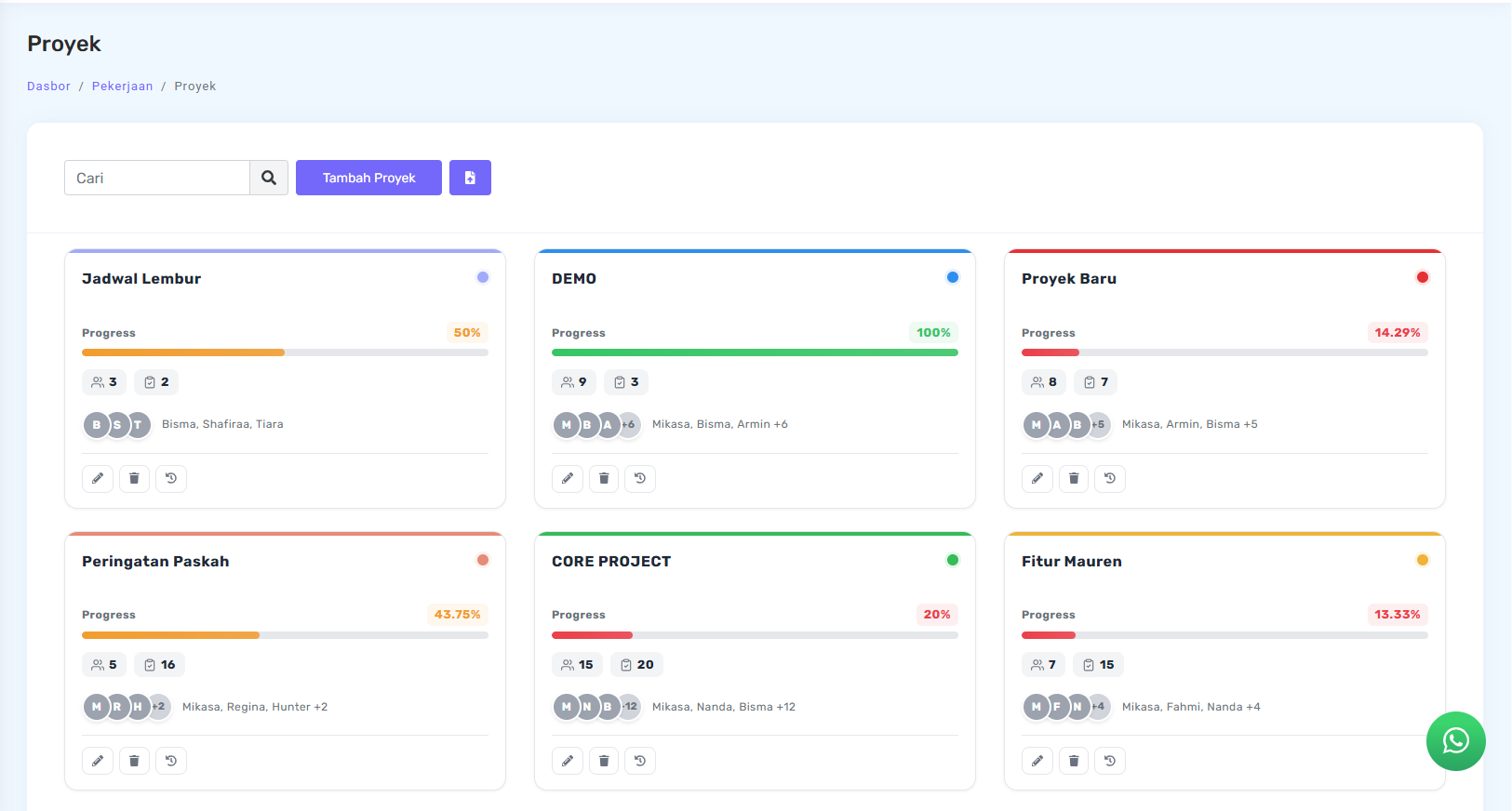
Setelah itu, proyek siap digunakan untuk mengelola pekerjaan. Setiap proyek akan ditampilkan dalam bentuk card yang berisi informasi ringkas, seperti:
- Nama proyek
- Jumlah anggota proyek
- Jumlah pekerjaan
- Progress proyek dalam bentuk persentase (%)

Progress ini menunjukkan sejauh mana pekerjaan dalam proyek telah diselesaikan. Semakin banyak pekerjaan yang berstatus Selesai, maka persentase progress akan semakin tinggi.
2. Mengelola Pekerjaan dalam Proyek
Di dalam proyek, pekerjaan akan ditampilkan berdasarkan status:
- Belum Dimulai
- Diproses
- Selesai

Pengguna juga dapat memilih tampilan:
- Card View (visual seperti board)
- List View (lebih ringkas)


Selain itu, pekerjaan bisa diurutkan berdasarkan:
- Prioritas
- Deadline (batas waktu)


Hal ini membantu menentukan pekerjaan mana yang harus didahulukan.
3. Menambahkan Pekerjaan
Untuk membuat pekerjaan baru:
- Klik Tambah Pekerjaan
- Isi data seperti:
- Judul
- Deskripsi
- Waktu mulai
- Batas waktu
- Status
- Prioritas
- Klik Simpan

Pekerjaan akan langsung masuk ke dalam proyek yang dipilih.
4. Mengubah dan Menghapus Pekerjaan
Di dalam proyek yang sudah ditambahkan, Admin dapat melakukan :
- Mengedit pekerjaan jika ada perubahan
- Menghapus pekerjaan yang sudah tidak diperlukan

Fitur ini membuat pengelolaan tugas menjadi lebih fleksibel.
5. Mengubah Status Pekerjaan
Status pekerjaan dapat diperbarui dengan cara yang praktis, yaitu cukup klik dan tahan proyek yang diinginkan untuk memindahkan pekerjaan ke kolom status yang diinginkan (drag & drop).
Dengan cara ini, progres pekerjaan bisa diperbarui dengan cepat tanpa proses yang rumit.

6. Diskusi dalam Pekerjaan
Setiap pekerjaan dilengkapi dengan fitur diskusi.
Admin dapat melakukan:
- Memberikan komentar
- Berdiskusi langsung dengan karyawan lain yang tergabung dalam proyek

Semua komunikasi tersimpan dalam satu tempat, sehingga tidak tercecer.
7. Detail Pekerjaan
Setiap pekerjaan memiliki informasi lengkap seperti:
- Estimasi durasi
- Status pekerjaan
- Informasi pendukung lainnya

Hal ini membantu pengguna memahami pekerjaan secara lebih menyeluruh.
Fitur Pekerjaan di Mobile
Fitur ini juga tersedia dalam aplikasi mobile, dan dapat diakses pada halaman home atau halaman utama.

Di mobile, pengguna dapat:
- Melihat daftar pekerjaan berdasarkan status dan menambahkan pekerjaan baru

Karyawan dapat menambahkan pekerjaan baru ke dalam proyek yang sudah tersedia, selama karyawan tersebut sudah terdaftar sebagai anggota proyek oleh admin.
- Mengurutkan pekerjaan berdasarkan prioritas atau deadline

Pada halaman ini, tersedia fitur sorting yang membantu pengguna mengurutkan daftar pekerjaan berdasarkan prioritas atau batas waktu, serta memilih urutan dari A-Z atau Z-A agar lebih mudah dibaca dan dipahami.
1. Menambahkan Pekerjaan di Mobile
Pengguna dapat menambahkan pekerjaan baru, dengan klik tambah pekerjaan lalu mengisi form yang tersedia.
Pekerjaan juga dapat dikaitkan dengan proyek tertentu, selama pengguna sudah menjadi anggota proyek tersebut.


2. Pengulangan Tugas
Untuk pekerjaan rutin, pengguna dapat mengaktifkan fitur Pengulangan Tugas.
Cukup tentukan:
- Jenis pengulangan
- Batas tanggal

Dengan begitu, pekerjaan tidak perlu dibuat ulang secara manual.
Jika langkah-langkah tersebut sudah selesai, berikut adalah tampilan detail pekerjaan yang akan muncul:

3. Diskusi dan Notifikasi
Karyawan dapat menambahkan komentar pada bagian diskusi di setiap pekerjaan, sehingga komunikasi dengan tim tetap terpusat.
Selain itu, karyawan juga akan mendapatkan notifikasi jika ada admin atau anggota tim lain yang memberikan komentar pada pekerjaan yang sama.



4. Menyelesaikan Pekerjaan
Jika pekerjaan selesai, pengguna dapat mengubah status menjadi Selesai.
Sistem juga akan menampilkan:
- Estimasi waktu
- Waktu aktual atau realisasi waktu pengerjaan
- Karyawan yang telah klik memulai dan menyelesaikan pekerjaan


Data ini bisa digunakan untuk evaluasi ke depannya.
Manfaat Fitur Pekerjaan untuk Perusahaan dan Karyawan
1. Untuk HR dan Manajemen
- Lebih mudah memantau kinerja tim
- Data pekerjaan lebih rapi dan terstruktur
- Mengurangi beban administrasi manual
2. Untuk Karyawan
- Tugas jadi lebih jelas dan tidak membingungkan
- Tidak perlu takut ada pekerjaan yang terlewat
- Bisa bekerja lebih fokus dan terarah
3. Untuk Tim Secara Keseluruhan
- Komunikasi jadi lebih efektif
- Kolaborasi lebih lancar
- Produktivitas meningkat secara keseluruhan
Contoh Penggunaan dalam Dunia Kerja
Bayangkan sebuah tim marketing yang harus mengerjakan campaign dalam waktu bersamaan.
Tanpa sistem yang jelas:
- Brief bisa tercecer
- Deadline bisa terlewat
- Tim jadi saling menunggu
Dengan Fitur Pekerjaan:
- Semua tugas dibuat dan dibagi sejak awal
- Setiap anggota tahu tanggung jawabnya
- Progres bisa dipantau tanpa harus meeting terus
Hasilnya, pekerjaan selesai lebih cepat dan minim drama.
Dampak Jika Masih Mengandalkan Sistem Lama
Masih menggunakan metode manual atau hanya mengandalkan Timesheet lama bisa menyebabkan:
- Pekerjaan tidak terstruktur
- Sulit memantau progres tim
- Tingginya risiko human error
- Komunikasi yang tidak efektif
Dalam jangka panjang, hal ini bisa berdampak pada produktivitas dan performa perusahaan.
Saatnya Beralih ke Sistem yang Lebih Praktis
Perkembangan dunia kerja menuntut sistem yang lebih cepat, rapi, dan terintegrasi. Tidak cukup hanya mencatat pekerjaan, tapi juga harus bisa mengelolanya dengan baik.
Tim membutuhkan sistem yang bisa:
- Mengatur pekerjaan
- Mengelola proyek
- Memantau progres secara real-time
Fitur Pekerjaan dari Kerjoo hadir sebagai solusi untuk menjawab kebutuhan tersebut. Dengan pendekatan yang lebih modern, fitur ini membantu perusahaan mengatur pekerjaan dengan lebih efisien tanpa menambah kerumitan.
Kesimpulan
Fitur Pekerjaan hadir sebagai versi terbaru dari Timesheet yang lebih terstruktur, fokus, dan mudah digunakan.
Dengan alur yang jelas, fitur yang lengkap, serta dukungan kolaborasi tim, pengelolaan pekerjaan menjadi lebih transparan dan efisien.
Jika sebelumnya pekerjaan hanya dicatat, kini pekerjaan bisa dikelola dengan lebih baik dari awal hingga selesai dalam satu sistem yang terintegrasi bersama aplikasi absensi online Kerjoo.